User Guide

IvorySQL Cloud is a web-based service platform that can be accessed from any computer through a browser. After installing the cloud service platform on the server with IP 192.168.31.43, open a browser and enter http://192.168.31.43:9104/ (9104 is the port configured in nginx.conf.default) to reach the login page:

image3

1. Sign In and Sign Out

1.1. Sign In

On the login page, enter the prompted information to access the IvorySQL Cloud service platform:

image4

1.2. Sign Out

Click the avatar in the upper-right corner to display the current username and the Log Out action. Click Log Out to exit; click the username to stay on the current page:

image5

2. Administrator Features

2.1. Add a Cluster

  1. After signing in as the admin user, click K8S Cluster Management in the left navigation bar to open the cluster list.

image6
  1. Click Add Kubernetes Cluster in the upper-left corner, fill in the cluster information, and submit.

image7

2.2. Manage Clusters

The cluster management page lists details for each cluster and allows you to edit or delete them.

image8

3. demo User Features

3.1. Database Subscription

  1. Sign in with the demo user.

  2. Click Database Subscription in the left navigation, fill in the database parameters, and click Next: Confirm.

image9
  1. Review the information and click Confirm.

image10
  1. After confirming, the page automatically redirects to Database Management to show the subscription task.

image11
image12

3.2. Database Management

Displays all databases managed by the cloud service platform.

image12

3.3. Restart a Database

  1. Sign in with the demo user.

  2. Go to Database Management, select a database, click More in the Actions column, and choose Restart.

image13
  1. Review the information and click Confirm.

image14

3.4. Change the Password

  1. Sign in with the demo user.

  2. Go to Database Management, select a database, and click its Instance ID.

image15
  1. On the database details page, click the password icon.

image17
  1. Enter a new password and click Confirm.

image18

3.5. Delete an Instance

  1. Sign in with the demo user.

  2. Go to Database Management, select a database, click More in the Actions column, and choose Delete Instance.

image19
  1. Review the confirmation window and click Confirm.

image20

3.6. Storage Expansion

  1. This feature requires additional plug-ins such as TopoLVM.

  2. Sign in with the demo user.

  3. Click Storage Expansion, select a database, then click Edit in the Actions column; alternatively, go to Database Management, click More, and choose Storage Expansion.

image21
image22
  1. Enter the expanded storage size and click Confirm.

image23

3.7. Specification Change

  1. Sign in with the demo user.

  2. Click Specification Change, select a database, then click Edit in the Actions column; or go to Database Management, click More, and choose Specification Change.

image24
image25
  1. Enter the new specification and click Confirm.

image26

3.8. Database Backup

  1. Sign in with the demo user.

  2. Go to Database Backup, select a database, and click Backup in the Actions column; or go to Database Management, click More, and choose Backup.

image27
image28
  1. Enter a backup name and click Confirm.

image29

3.9. Database Restore

  1. Sign in with the demo user.

  2. Go to Database Restore, select a database, and click View in the Actions column; or go to Database Management, click More, and choose Restore.

image30
image31
  1. Select the backup file and click Restore in the Actions column.

image32
image33
  1. Enter the target database information. Use the database password from before the backup.

image34
  1. Continue following the workflow described in “4.1 Database Subscription”.

3.10. Database Monitoring

  1. Sign in with the demo user.

  2. Click Monitoring Tools in the left navigation and select the cluster where the database resides; or go to Database Management, select a database, click More, and choose Monitoring.

image35
image36
  1. After the monitoring stack is created, repeat step (2) to open the monitoring page, then sign in with admin/admin and click Login.

image37
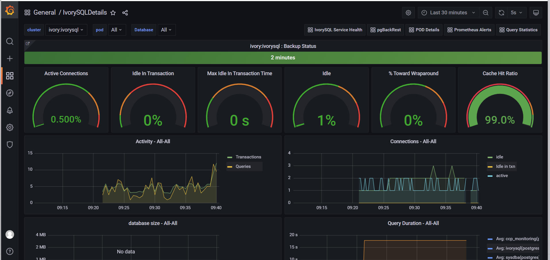
  1. Click the magnifying glass icon to view monitoring metrics.

image39
image40
image41
image42
image43
image44

3.11. Visual Login Tool

  1. Sign in with the demo user.

  2. Go to Database Management, select a database, click More in the Actions column, and choose Login.

image45
  1. On the new page, enter the database account sysdba@ivyo.com and the database password, then click Login.

image46
  1. Once the connection is established, you can operate on the database.